Перейти к основному содержимому
Перейти к основному содержимому

Search with ClickStack

Search alerts

After entering a search, you can create an alert to be notified when the number of events (logs or spans) matching the search exceeds or falls below a threshold.

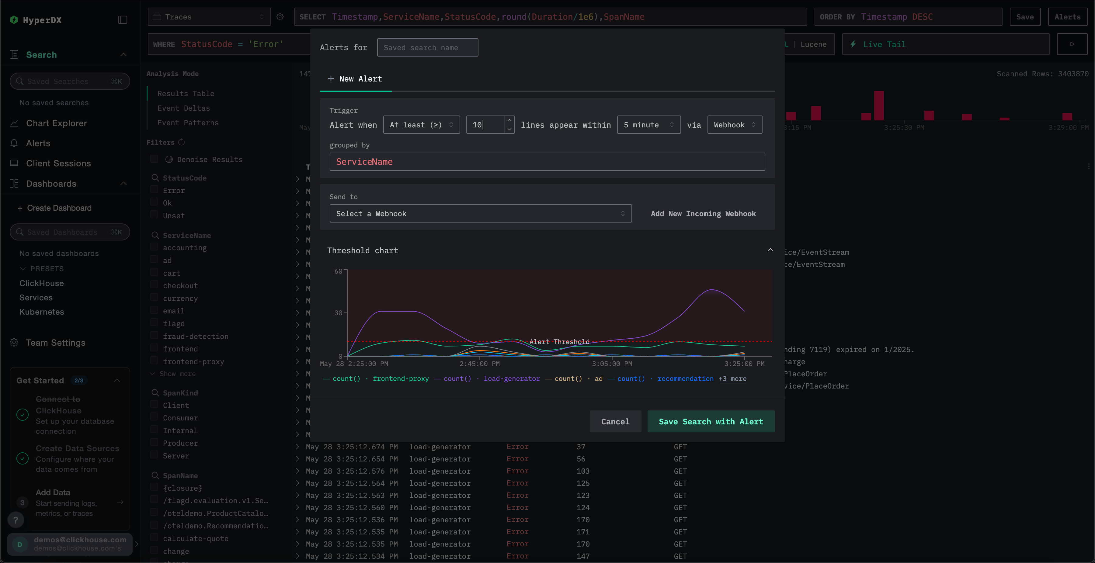
Creating an alert

You can create an alert by clicking the Alerts button on the top right of the Search page.

From here, you can name the alert, as well as set the threshold, duration, and notification method for the alert (Slack, Email, PagerDuty or Slack webhook).

The grouped by value allows the search to be subject to an aggregation e.g. ServiceName, thus allowing potential multiple alerts to be triggered off the same search.

Common alert scenarios

Here are a few common alert scenarios that you can use HyperDX for:

Errors: We first recommend setting up alerts for the default All Error Events and HTTP Status >= 400 saved searches to be notified when excess error occurs.

Slow Operations: You can set up a search for slow operations (ex. duration:>5000) and then alert when there are too many slow operations occurring.

User Events: You can also set up alerts for customer-facing teams to be notified when new users sign up, or a critical user action is performed.